Saltar al contenido
AC eSolutions
AC eSolutions
AC eSolutions
  • Home
  • Servicios
    • SAP Hana
    • SAP BW & BW4HANA
    • SAP BPC
    • Data Visualization
    • Formación
  • Portfolio
  • Blog
  • Sobre Nosotros
  • Contacto
  • Español
  • Inglés
Buscar:
  • Home
  • Servicios
    • SAP Hana
    • SAP BW & BW4HANA
    • SAP BPC
    • Data Visualization
    • Formación
  • Portfolio
  • Blog
  • Sobre Nosotros
  • Contacto
  • Español
  • Inglés

Archivos del autor: jorgeporca

Estás aquí:
  1. Inicio
  2. Autor del artículo jorgeporca
Sep202021

SAP Hana Time Hierarchy for SAP Analytics Cloud

SAP, SAP Analytics Cloud, SAP Analytics Cloud20 de septiembre de 2021

En el post de hoy os voy a explicar cómo implementar una jerarquía en una Calculation View en SAP Hana…

Read more
Ago192021

SAP Hana SQL Plan Analyzer en Visual Studio Code

SAP19 de agosto de 2021

En este post os voy a contar la manera de ejecutarlo y abrir un fichero de ejecución de SAP Hana…

Read more
Jul142021

Git SAP Web IDE for HANA II

SAP14 de julio de 2021

En el post anterior os hablaba acerca de la funcionalidad del repositorio GIT en Hana 2.0 XSA, este repositorio es…

Read more
Jun162021

Git en SAP Web Ide for Hana

Sin categoría16 de junio de 2021

En el post de hoy os cuento como activar la funcionalidad de gestión de versiones con Git en Web IDE…

Read more
Jun12021

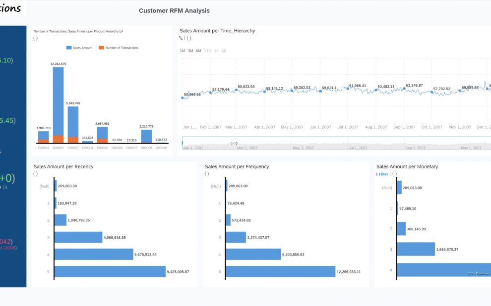
Customer RFM Segmentation Part III. RFM Analysis con SAP Analytics Cloud

Machine Learning, Marketing, Segmentación1 de junio de 2021

En el post de hoy veremos un ejemplo de cómo explotar la información de ventas junto con la segmentación RFM…

Read more
Mar122021

Customer RFM Segmentation Part II – SAP Hana In database Machine Learning

Machine Learning, Marketing, SAP, Segmentación12 de marzo de 2021

En el post de hoy vamos a ver cómo realizar la misma segmentación, pero empleando la funcionalidad de Hana Machine…

Read more
→12→
© AC eSolutions - 2022. All rights reserved.

+34 699 93 07 49 info@ace-solutions.es

Ir a Tienda
 

Cargando comentarios...